关闭导航

资源下载GO>

采集全网最广泛的资源下载

站点导航GO>

收录全网最优质的站点

会员权益GO>

虚拟数字行业一站式充值平台

每日新闻GO>

查看最新每日资讯

Godmode(上帝模式开关) v1.06
冰晨资源采集工 2024-8-30 129 0

其实电脑中有各种上帝模式功能,只是被系统隐藏了,这个Godmode就是一款上帝模式开关,安装后打开软件,软件会自动打开windows所有的自带程序,您可以查看操作系统所有设置的控制面板,选择自己需要的

Radial Menu v1.11
冰晨资源采集工 2024-8-30 130 0

Radial Menu是一款美观大方的Windows应用程序启动器。 点击下载

天天桌面便签 v2.3.5
冰晨资源采集工 2024-8-30 125 0

天天桌面便签是款简洁的桌面便签软件。天天桌面便签支持文本和图像的添加记录,只要双击便签就能便捷的记录下自己想要的重要内容。你可以随意的拖动便签的位置,内置多个便签模板,提升整体的视觉观感。便签也可以隐

Free Word Password Recovery very (word瀵嗙爜鎭㈠宸ュ叿)v2.5.2
冰晨资源采集工 2024-8-30 131 0

平时工作中为了保护自己的Word文档不被他人轻易查看和修改,很多朋友会对文件添加一个密码,如果不小心忘记了自己的密码无法打开怎么办?可以通过小编带来的Free Word Password Recove

海为数据可视化系统 v1.3
冰晨资源采集工 2024-8-30 133 0

海为数据可视化系统是主要应用于智慧工厂、城市等项目管理的一个数据可视化分析软件,支持自动多屏适配、大屏数据呈现、丰富的可视化组件以及炫酷的可视化特效等,还有类EXCEL设计器,远程设计,多人协同,多工

超级文件粉碎机单文件版 v3.1.0.35
冰晨资源采集工 2024-8-30 127 0

在电脑上将某些文件直接删除后其实还能被一些专门恢复文件的软件还检索出来,所以为了更彻底的将需要删除的文件进行粉碎并且无法恢复,您可以选择这款超级文件粉碎机单文件版来删除您的重要文档,删除后不会被任何数

4Video Blu-ray Creator(光盘制作工具) v1.1.66
冰晨资源采集工 2024-8-30 135 0

4Video Blu-ray Creator 可以将视频文件转换为蓝光视频,支持对任何格式的视频进行刻录,在用户没有蓝光光盘的情况下,也能够帮助用户将视频制作成蓝光文件夹,制作的同时可以对视频进行简单

宏光万能工具包 v2.3
冰晨资源采集工 2024-8-30 124 0

宏光万能工具包是一款宏光软件推出的辅助工具,拥有订单助手,板件助手,板件进度,包装软件,外协包装,仓库扫码,版式开料等功能,接下来非凡软件站小编就给大家带来这款软件的具体介绍,感兴趣的小伙伴们速来看看

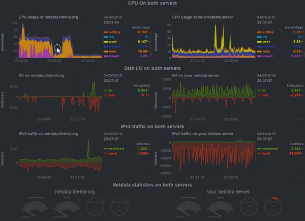
Netdata(Linux性能监测工具) v1.25.4
冰晨资源采集工 2024-8-30 131 0

Netdata专门用于对Linux系统进行实时性能监测,以可视化的方式向用户展现电脑系统的实时情况,软件安装起来非常简单,界面简洁友好,对系统的监测数据详细全面,让用户对电脑的cpu、内存、硬盘输入/

大气简洁教育学校网站模板 v1.56
冰晨资源采集工 2024-8-30 134 0

想要更好地展示学校的信息可以通过美观的网站实现操作,很多人都会在网络上搜索学校的官方,今天小编就为大家分享一个可以制作网站的简单工具,它就是大气简洁教育学校网站模板软件,这是一个专门用来制作学校教育相

本站部分资源来自互联网收集,仅供用于学习和交流,请遵循相关法律法规,本站一切资源不代表本站立场,如有侵权、后门、不妥请联系本站站长删除 蜀ICP备19030579号-3
sitemap